Ahorra +$70MM/año en costos operativos


Ahorra +$70MM/año en costos operativos


Mientras tu competencia sigue pidiendo reportes a TI y esperando días,
tú tendrás la información lista cuando la necesites.


Automatiza la generación de reportes y enfócate en lo que realmente importa: tomar decisiones estratégicas basadas en datos confiables y actualizados.

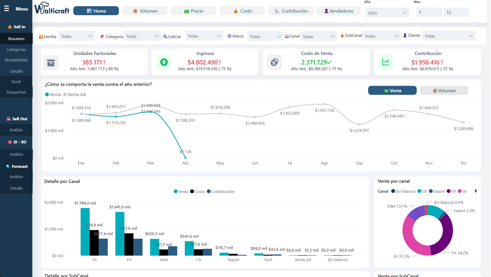
Ve el estado completo de tu empresa con datos actualizados automáticamente desde tu ERP. Monitorea KPIs críticos y identifica oportunidades de mejora al instante.

Nuestra solución equivale al trabajo de 2 analistas senior, pero sin los costos asociados. Reduce gastos operativos mientras aumentas la calidad de tus reportes.

Cada departamento accede a sus datos sin depender de TI o analistas externos. Democratiza el acceso a la información y acelera la toma de decisiones.

Conexión nativa con tu ERP sin integraciones complejas ni tiempo de tu equipo técnico. Desde la configuración hasta los primeros reportes en una semana.
Accede a dashboards profesionales que se actualizan automáticamente con los datos más recientes de tu ERP. Sin configuraciones complejas ni mantenimiento técnico.



Cada usuario accede únicamente a los datos correspondientes a su área y jerarquía. Sistema de Row-Level Security (RLS) que garantiza confidencialidad total y cumplimiento normativo.

URL personalizada, logos, colores y layout que reflejan tu marca. Cada usuario puede guardar marcadores y filtros personales para una experiencia única.


Agenda una demo, solicita una reunión o escríbenos directamente.
Tu plataforma puede estar operativa en menos de una semana.